產品介紹
Quick Vacuum Cooler Equipment
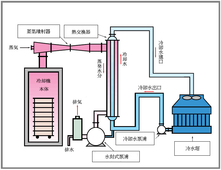
FCG-100 真空冷卻機
【真空冷卻FCG】
1. 能力:10°C冷卻、4回/小時
2. 特色:大容量的熱交換器與蒸氣噴射器的組合而形成了高功率的冷卻方式。真空冷卻後半的高真空是利用蒸氣噴射器中的蒸氣功率而產生出來的,從商品中發生出來的蒸氣與蒸氣噴射器所噴出來的蒸氣通過大容量的熱交換器進行冷熱交換從而使之冷卻降溫。

【用途】
一般用於方便菜、煎蛋、義大利麵條、沙拉菜、米飯、蒸花生、麵團生地及其他急需冷卻的食品之冷卻工程。
♦最新技術♦
引導緩衝式卻裝置AUTO-NAVI
實現了美味的真空冷卻!
真空冷卻機不論是在衛生面還是在效率面都被人們所使用,然而根據每一種食物材料內部組織不同,而破壞了其本來具有的味道。
在這裡,在品川工業所的技術下,我們成功的研究出為防止在冷卻時與復壓時的食物組織被破壞,還能夠保持食物本來美味的技術。
這就是品川的引導緩衝式冷卻方式,解決了很多人在煩惱成為了劃時代的真空冷卻裝置。
*「引導緩衝式冷卻」是指在經常監視品溫與真空度的同時,利用超精密的閥門一邊自動補正冷卻方向一邊又能達到與人工知能相同的超新開發的冷卻系統。
FCG-100 真空冷卻機
【真空冷卻FCG】
1. 能力:10°C冷卻、4回/小時
2. 特色:大容量的熱交換器與蒸氣噴射器的組合而形成了高功率的冷卻方式。真空冷卻後半的高真空是利用蒸氣噴射器中的蒸氣功率而產生出來的,從商品中發生出來的蒸氣與蒸氣噴射器所噴出來的蒸氣通過大容量的熱交換器進行冷熱交換從而使之冷卻降溫。

【用途】
一般用於方便菜、煎蛋、義大利麵條、沙拉菜、米飯、蒸花生、麵團生地及其他急需冷卻的食品之冷卻工程。
♦最新技術♦
引導緩衝式卻裝置AUTO-NAVI
實現了美味的真空冷卻!
真空冷卻機不論是在衛生面還是在效率面都被人們所使用,然而根據每一種食物材料內部組織不同,而破壞了其本來具有的味道。
在這裡,在品川工業所的技術下,我們成功的研究出為防止在冷卻時與復壓時的食物組織被破壞,還能夠保持食物本來美味的技術。
這就是品川的引導緩衝式冷卻方式,解決了很多人在煩惱成為了劃時代的真空冷卻裝置。
*「引導緩衝式冷卻」是指在經常監視品溫與真空度的同時,利用超精密的閥門一邊自動補正冷卻方向一邊又能達到與人工知能相同的超新開發的冷卻系統。
